Oferujemy priorytetowy dostęp do zasobów naszego zespołu
Co to jest PrestaShow Care?
To subskrypcyjny dostęp do narzędzi monitorujących Twój sklep oraz do naszego zespołu, który zapewni Ci szybką pomoc w trakcie problemów oraz stabilne wsparcie w codziennym rozwoju.
Dla kogo jest PrestaShow Care?
Dla klientów, z którymi nawiązujemy stałą współpracę podczas wdrażania, utrzymaniu lub rozwoju sklepu internetowego.
Co otrzymasz?
Gwarancja dostępności zespołu od poniedziałku do piątku w godzinach 10 - 16 z podstawowym czasem reakcji na awarie do 4 godzin oraz dostęp do naszych autorskich narzędzi do monitoringu sklepu i serwera.


Abonament na wsparcie
Kupując ten produktu, kupujesz 1 okres abonamentowy, który trwa 1 miesiąc kalendarzowy. W tym czasie Twój sklep PrestaShop jest pod naszą opieką, a Ty masz gwarancje dostępności zespołu, który jest gotowy podjąć prace nad Twoim sklepem.
- Prace wykonywane są wg. umówionej stawki godzinowej.
- 1-miesięczny okres wypowiedzenia.
- Skontaktuj się z nami przed zakupem abonamentu - sklep obejmiemy opieką dopiero po ustaleniu szczegółów.
📞
+48 506 312 999

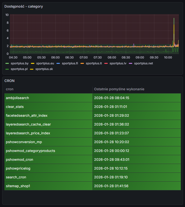
Monitoring sklepu i serwera
Integrujemy Twój sklep z naszym autorskim, innowacyjnym systemem monitoringu i automatycznej analizy logów, błędów, wydajności oraz stabilności.
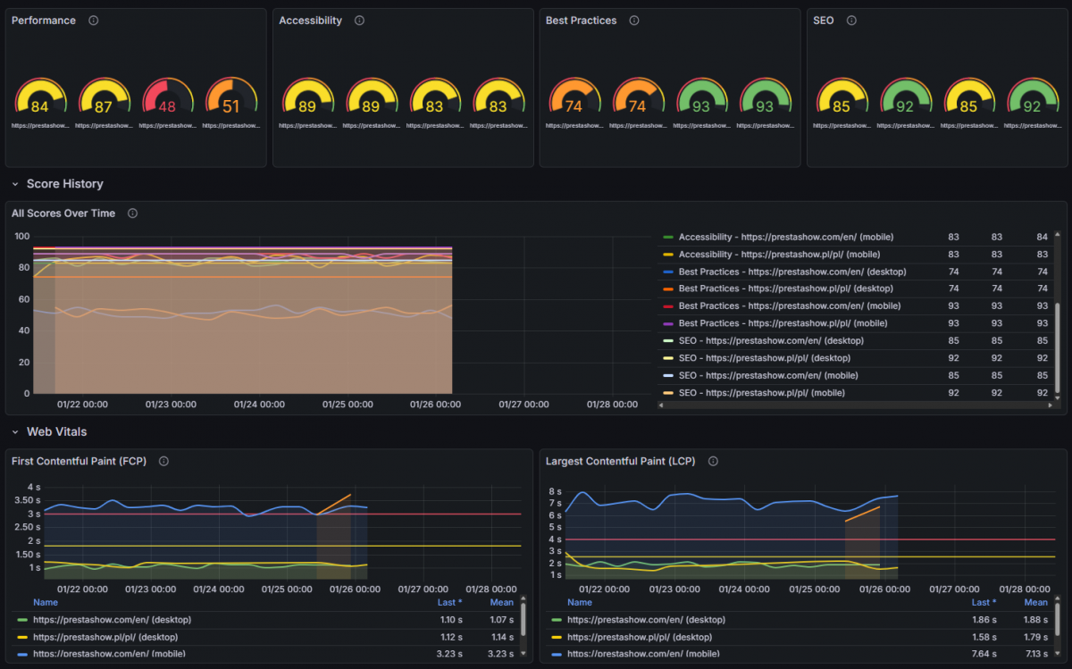
Optymalizacja konwersji
Pomożemy Ci zwiększyć sprzedaż. Masz dostęp do specjalistów UX, SEO i CRO, którzy przyśpieszą rozwój Twojego sklepu.
Wsparcie techniczne
Rozwiązujemy problemy techniczne i realizujemy zadania programistyczne związane ze sklepem, modułami, szablonem oraz z serwerem.
Współpracujemy z wykorzystaniem nowoczesnych narzędzi do komunikacji, zadań i rozliczeń.
Brak powiązanych wpisów blogowych.








Brak komentarzy.